gRPC
RoadRunner gRPC plugin enables PHP applications to communicate with gRPC clients.
It consists of two main parts:
protoc-plugin
protoc-gen-php-grpc: This is a plugin for the protoc compiler that generates PHP code from a gRPC service definition file (.proto). It generates PHP classes that correspond to the service definition and message types. These classes provide an interface for handling incoming gRPC requests and sending responses back to the client.gRPC server: This is a server that starts PHP workers and listens for incoming gRPC requests. It receives requests from gRPC clients, proxies them to the PHP workers, and sends the responses back to the client. The server is responsible for managing the lifecycle of the PHP workers and ensuring that they are available to handle requests.
Protoc-plugin
The first step is to define a .proto file that describes the gRPC service and messages that your PHP application will handle.
In our documentation, we will use the following example of a .proto file that is stored in the <app>/proto directory:
syntax = "proto3";
option go_package = "proto/greeter";
option php_namespace = "GRPC\\Greeter";
option php_metadata_namespace = "GRPC\\GPBMetadata";
package helloworld;
// The greeting service definition.
service Greeter {
// Sends a greeting
rpc SayHello (HelloRequest) returns (HelloReply) {}
}
// The request message containing the user's name.
message HelloRequest {
string name = 1;
}
// The response message containing the greetings
message HelloReply {
string message = 1;
}It defines a simple gRPC service called Greeter that takes a name as input and returns a greeting.
The php_namespace and php_metadata_namespace options allow you to specify the namespaces to use in the generated DTO and Service interface.
Generating PHP code
After defining the proto file, you need to generate the PHP files using the protoc compiler and the protoc-gen-php-grpc plugin. You can install the plugin binary using Composer or download a pre-built binary from the GitHub releases page.
The simplest way to get the latest version of protoc-gen-php-grpc plugin is to download one of the pre-built release binaries on the GitHub releases page.
Just download the appropriate archive from the release page and extract it into your desired application directory.
If you use Composer to manage your PHP dependencies, you can install the spiral/roadrunner-cli package to download the latest version of protoc-gen-php-grpc plugin to your project's root directory.
Install the package
composer require spiral/roadrunner-cliAnd run the following command to download the latest version of the plugin
./vendor/bin/rr download-protoc-binaryServer binary will be available at the root of your project.
PHP's extensions php-curl and php-zip are required. Check with php --modules your installed extensions.
Once the plugin is installed, you can use the protoc command to compile the proto file into PHP files.
Here's an example command:
protoc --plugin=protoc-gen-php-grpc \
--php_out=./generated \
--php-grpc_out=./generated \
proto/helloworld.protoAfter running the command, you can find the generated DTO and GreeterInterface files in the <app>/generated/GRPC/Greeter directory.
We recommend also registering the GRPC namespace in the composer.json file:
{
"autoload": {
"psr-4": {
...
"GRPC\\": "generated/GRPC"
}
}
}By doing this, you can easily use the generated PHP classes in your application.
Using BUF plugin
You can also use the BUF RoadRunner gRPC plugin to generate PHP code from the .proto file instead of using the protoc compiler.
To use BUF to generate PHP gRPC services, you'll need to create two files: buf.yaml and buf.gen.yaml.
Here's an example of a buf.yaml file:
version: v2
deps:
- buf.build/googleapis/googleapis:fb98f92554c17ec159a0b35ea8ffca71bac14385
name: buf.build/<your_org_name>/<you_project_name>
lint:
use:
- DEFAULT
except:
- FIELD_NOT_REQUIRED
- PACKAGE_NO_IMPORT_CYCLE
breaking:
use:
- FILE
except:
- EXTENSION_NO_DELETE
- FIELD_SAME_DEFAULTNote that you need to optionally replace <your_org_name> and <your_project_name> with your organization and project names created on the BUF website.
In the deps section, you can specify the dependencies that your .proto file relies on. In this example, we're using a dependency from the Google APIs repository.
Also, you may configure the linting and breaking changes rules.
Here's an example of a buf.gen.yaml file:
version: v2
plugins:
- remote: buf.build/protocolbuffers/php:v26.1
out: generated/php
- remote: buf.build/community/roadrunner-server-php-grpc:v4.8.0
out: generated/php
- remote: buf.build/protocolbuffers/go:v1.32.0
out: generated/go
opt: paths=source_relative
- remote: buf.build/grpc/go:v1.3.0
out: generated/go
opt:
- paths=source_relative
- require_unimplemented_servers=false
- remote: buf.build/grpc/python:v1.63.0
out: generated/python
- remote: buf.build/protocolbuffers/python
out: generated/python
- remote: buf.build/protocolbuffers/pyi
out: generated/pythonAs you can see, the buf.gen.yaml file specifies the plugins that will be used to generate the code. In this example, we're using the buf.build/community/roadrunner-server-php-grpc plugin to generate PHP gRPC services.
Also, you may generate code for other languages like Go and Python.
PHP Client
The RoadRunner gRPC plugin comes with a convenient PHP package that simplifies the process of integrating the plugin with your PHP application.
Installation
You can install the package via Composer using the following command:
composer require spiral/roadrunner-grpcImplement Service
Next, you will need to create a PHP class that implements the Greeter service defined in the .proto file. This class should implement the GRPC/Greeter/GreeterInterface.
Here's an example:
<?php
use Spiral\RoadRunner\GRPC;
use GRPC\Greeter\GreeterInterface;
use GRPC\Greeter\HelloRequest;
use GRPC\Greeter\HelloReply;
final class Greeter implements GreeterInterface
{
public function SayHello(GRPC\ContextInterface $ctx, HelloRequest $in): HelloReply
{
$greeting = "Hello " . $in->getName() . "!";
return new HelloReply([
'message' => $greeting
]);
}
}Usage
To use the Greeter service, you can create a PHP worker that registers the service with the gRPC server.
Here's an example of how to do this:
<?php
use GRPC\Greeter\GreeterInterface;
use Spiral\RoadRunner\GRPC\Invoker;
use Spiral\RoadRunner\GRPC\Server;
use Spiral\RoadRunner\Worker;
require __DIR__ . '/vendor/autoload.php';
require 'Greeter.php';
$server = new Server(new Invoker(), [
'debug' => false, // optional (default: false)
]);
$server->registerService(GreeterInterface::class, new Greeter());
$server->serve(Worker::create());After creating the worker, you need to configure RoadRunner to register the proto/helloworld.proto service.
Here's an example configuration:
version: "3"
server:
command: "php grpc-worker.php"
grpc:
listen: "tcp://127.0.0.1:9001"
proto:
- "proto/helloworld.proto"You can also define command to start server in the grpc.pool.command section to separate server and grpc workers.
version: "3"
server:
command: "php worker.php"
grpc:
listen: "tcp://127.0.0.1:9001"
pool:
command: "php grpc-worker.php"
proto:
- "proto/helloworld.proto"After configuring the server, you can start it using the following command:
./rr serveThis will start the gRPC server and make the Greeter service available for remote clients to call. You can use any gRPC client library in any language that supports gRPC to call the SayHello method.
To quickly verify your code's correctness, you can install grpc-client-cli which provides an interactive CLI tool for talking to gRPC services.
To access the Greeter service with grpc-client-cli run the following in a terminal:
grpc-client-cli --proto proto/helloworld.proto 127.0.0.1:9001
It will provide some interactive prompts asking you what service and method you want to call
? Choose a service: [Use arrows to move, type to filter]
โ helloworld.Greeter
? Choose a method: [Use arrows to move, type to filter]
[..]
โ SayHelloYou will then be prompted to manually form the JSON payload it expects and upon pressing enter, your Greeter service should respond in an amicable manner:
Message json (type ? to see defaults): {"name":"Roadrunner"}
{
"message": "Hello Roadrunner!"
}On the PHP side, you should see that the successful request has been logged:
2025-03-28T10:04:06+0000 DEBUG server req-resp mode {"pid": 81551}
2025-03-28T10:04:06+0000 DEBUG grpc method was called successfully {"method": "/helloworld.Greeter/SayHello", "start": "2025-03-28T10:04:06+0000", "elapsed": 0}Congratulations on being able to communicate over gRPC to PHP using Roadrunner!
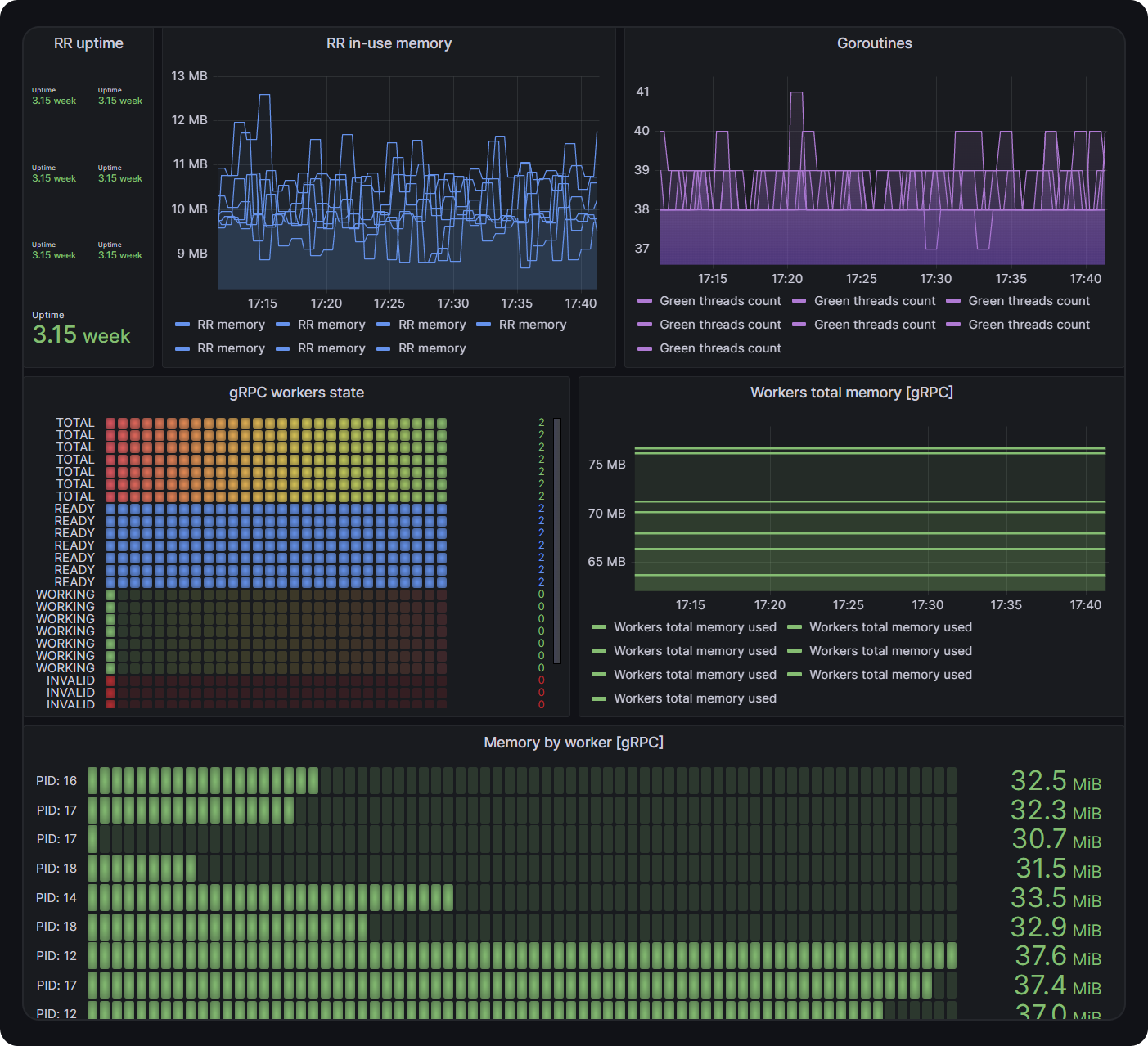
Metrics
RoadRunner has a metrics plugin that provides metrics for the gRPC server, which can be used with Prometheus and a preconfigured Grafana dashboard

mTLS
To enable mTLS use the following configuration:
version: "3"
grpc:
listen: "tcp://127.0.0.1:9001"
proto:
- "first.proto"
- "second.proto"
tls:
key: "server-key.pem"
cert: "server-cert.pem"
root_ca: "rootCA.pem"
client_auth_type: request_client_certOptions for the client_auth_type are:
request_client_certrequire_any_client_certverify_client_cert_if_givenrequire_and_verify_client_certno_client_certs
Full example of Configuration
version: "3"
grpc:
# GRPC address to listen
#
# This option is required
listen: "tcp://127.0.0.1:9001"
# Proto file to use, multiply files supported [SINCE 2.6]. As of [2023.1.4], wildcards are allowed in the proto field.
#
# This option is required
proto:
- "*.proto"
- "first.proto"
- "second.proto"
# GRPC TLS configuration
#
# This section is optional
tls:
# Path to the key file
#
# This option is required
key: ""
# Path to the certificate
#
# This option is required
cert: ""
# Path to the CA certificate, defines the set of root certificate authorities that servers use if required to verify a client certificate. Used with the `client_auth_type` option.
#
# This option is optional
root_ca: ""
# Client auth type.
#
# This option is optional. Default value: no_client_certs. Possible values: request_client_cert, require_any_client_cert, verify_client_cert_if_given, require_and_verify_client_cert, no_client_certs
client_auth_type: no_client_certs
# Maximum send message size
#
# This option is optional. Default value: 50 (MB)
max_send_msg_size: 50
# Maximum receive message size
#
# This option is optional. Default value: 50 (MB)
max_recv_msg_size: 50
# MaxConnectionIdle is a duration for the amount of time after which an
# idle connection would be closed by sending a GoAway. Idleness duration is
# defined since the most recent time the number of outstanding RPCs became
# zero or the connection establishment.
#
# This option is optional. Default value: infinity.
max_connection_idle: 0s
# MaxConnectionAge is a duration for the maximum amount of time a
# connection may exist before it will be closed by sending a GoAway. A
# random jitter of +/-10% will be added to MaxConnectionAge to spread out
# connection storms.
#
# This option is optional. Default value: infinity.
max_connection_age: 0s
# MaxConnectionAgeGrace is an additive period after MaxConnectionAge after
# which the connection will be forcibly closed.
max_connection_age_grace: 0s8h
# Maximal concurrent streams count.
#
# This option is optional. Default value: 10
max_concurrent_streams: 10
# After a duration of this time if the server doesn't see any activity it
# pings the client to see if the transport is still alive.
# If set below 1s, a minimum value of 1s will be used instead.
#
# This option is optional. Default value: 2h
ping_time: 1s
# After having pinged for keepalive check, the server waits for a duration
# of Timeout and if no activity is seen even after that the connection is
# closed.
#
# This option is optional. Default value: 20s
timeout: 200s
# Usual workers pool configuration
pool:
# Debug mode for the pool. In this mode, pool will not pre-allocate the worker. Worker (only 1, num_workers ignored) will be allocated right after the request arrived.
#
# Default: false
debug: false
# Override server's command
#
# Default: empty
command: "php my-super-app.php"
# How many worker processes will be started. Zero (or nothing) means the number of logical CPUs.
#
# Default: 0
num_workers: 0
# Maximal count of worker executions. Zero (or nothing) means no limit.
#
# Default: 0
max_jobs: 0
# Timeout for worker allocation. Zero means 60s.
#
# Default: 60s
allocate_timeout: 60s
# Timeout for the reset timeout. Zero means 60s.
#
# Default: 60s
reset_timeout: 60s
# Timeout for worker destroying before process killing. Zero means 60s.
#
# Default: 60s
destroy_timeout: 60sOTLP support in the gRPC plugin: [>=2023.3.8]
gRPC plugin: [>=2023.3.8]In the v2023.3.8 we added experimental support for the OTLP protocol in the gRPC plugin. Stable since v2024.1.1. To enable it, you need to activate otel plugin by adding the following lines to the .rr.yaml file:
otel: # <- activate otel plugin
resource:
service_name: "rr_test_grpc"
service_version: "1.0.0"
service_namespace: "RR-gRPC"
service_instance_id: "UUID-super-long-unique-id"
insecure: false
exporter: stderrTrace keys passed to the PHP workers are:
TraceparentUber-Trace-Id
Example:
"Traceparent":["00-2678b910f57fe3320587f4126a390868-6b87f1600005b643-01"],"Uber-Trace-Id":["2678b910f57fe3320587f4126a390868:6b87f1600005b643:0:1"]More about OTLP plugin you may read here.
Common issues
Registering two services with the same name is not allowed. GRPC server will panic after that.
Last updated
Was this helpful?